Uptime Monitoring
& Status Pages

Easy & reliable monitoring solution.

  • 7 notification integrations
  • Custom domains
 
Uptime track your websites, servers and ports availability with ease.
Keep track of your Cron jobs and make sure they are actually running.
Monitor domain names expiration dates and SSL certificates.
Get notified when your domain DNS changes, track with ease.
Screenshot of the app uptime monitor page
Screenshot of the app heartbeat monitor page
Screenshot of the app domain names list page
Screenshot of the app DNS monitor page
 

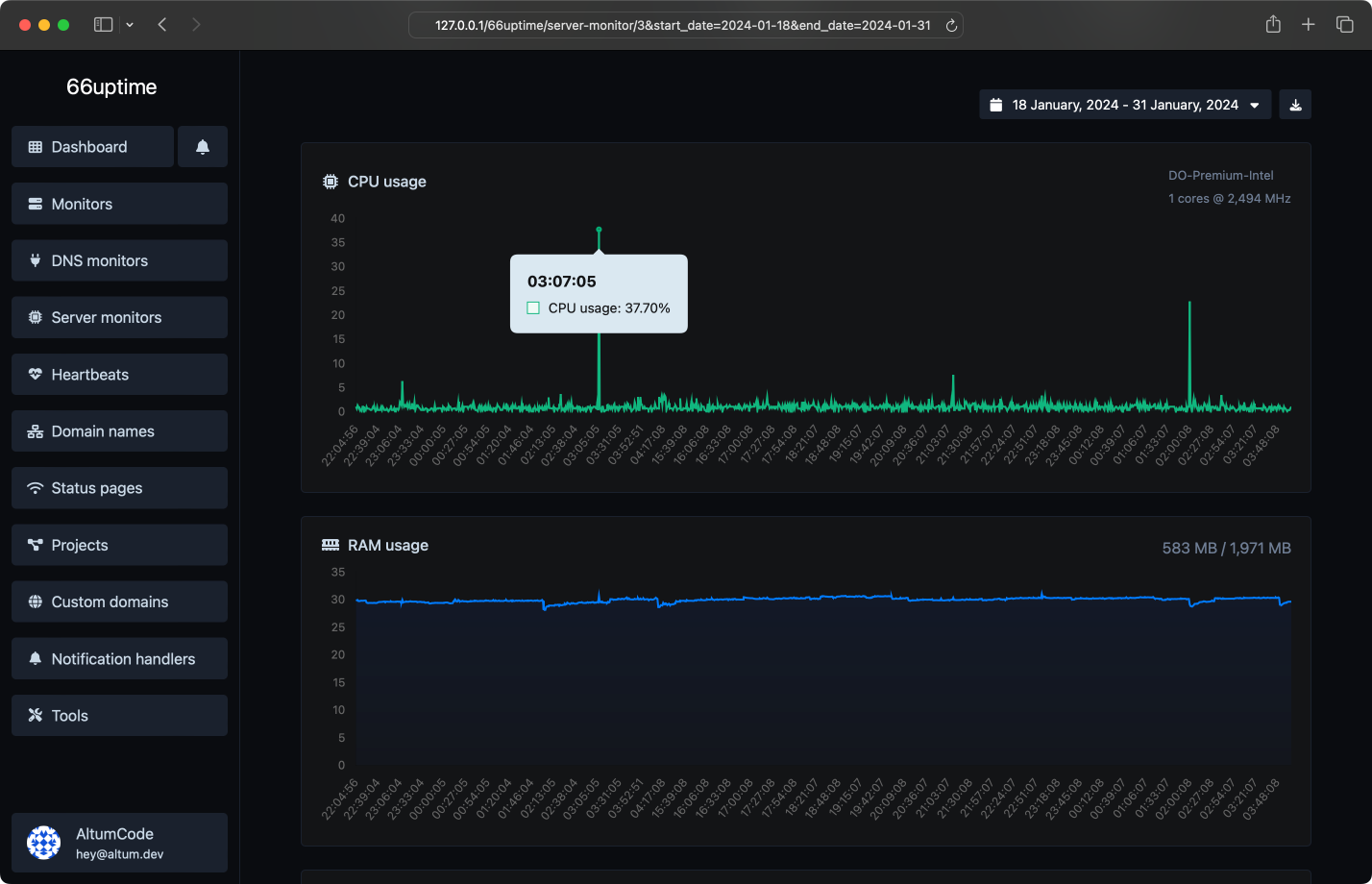
Server monitors

Keep track of your resources on your Linux servers.

CPU usage and load
RAM usage
Disk usage
Custom usage alerts
Screenshot of the app server monitor page
 

Incidents

Get notified instantly when checks fail.

Custom failed checks triggers
Multiple channels at once
Understand why it failed
Leave notes for the incidents
Screenshot of the app monitors incidents page
 

16 useful tools

Web utility tools. Fast, reliable and easy to use.

DNS Lookup

Find A, AAAA, CNAME, MX, NS, TXT, SOA DNS records of a host.

IP Lookup

Get approximate IP details.

SSL Lookup

Get all possible details about an SSL certificate.

Whois Lookup

Get all possible details about a domain name.

Ping

Ping a website, server or port.

Website text extractor

Extract all the text of a website from the source code of the page.

TTFB checker

Verify the time to first byte of any website.

Website page size checker

Check the total size of a web page, including all resources, for performance analysis.

Meta tags checker

Get & verify the meta tags of any website.

Website hosting checker

Get the web-host of a given website.

HTTP headers lookup

Get all the HTTP headers that an URL returns for a typical GET request.

HTTP/2 Checker

Check whether a website is using the new HTTP/2 protocol or not.

Google cache checker

Check if the URL is cached or not by Google.

URL redirect checker

Check for 301 & 302 redirects of a specific URL. It will check for up to 10 redirects.

Reverse IP Lookup

Take an IP and try to look for the domain/host associated with it.

Brotli Checker

Check whether a website is using the Brotli Compression algorithm or not.

 
We did 2,804,575 checks for a total of 15 monitors.

We also host 1 status pages.
 
Screenshot of the app ping servers feature
Multiple locations
We check your monitors from multiple locations around the world.
Screenshot of the app monitor custom HTTP requests feature
Custom HTTP requests
Request method, request body, basic auth & custom request headers.
Screenshot of the app monitor custom HTTP responses feature
Custom HTTP responses
Set & expect a certain response from your monitors.
Screenshot of the app email alerts feature
Beautiful email notifications
Get instant notifications when your tracked services go up or down.
Screenshot of the app projects feature page
Projects
Easiest way to categorize your managed resources.
Screenshot of the app custom domains page
Custom domains
Connect your own domain or use our predefined ones.
 

Get notified with ease

Countless notification integrations for all your needs.

Email
Webhook
Slack
Discord
Telegram
Microsoft Teams
SMS
API system

Developer ready

Fully featured & easy to use API system for developers.

Uptime monitors
DNS monitors
Server monitors
Heartbeats
Domain names
Notification handlers
API Documentation
curl --request POST \
--url 'https://servinfo.raghuk.in/api/monitors' \
--header 'Authorization: Bearer {api_key}' \
--header 'Content-Type: multipart/form-data' \
--form 'name=Example' \
--form 'target=https://example.com/' \
 
Choose the plan that is right for you and your budget.

Simple, transparent pricing.

Free
Unlimited monitors
0 Ping locations
Unlimited heartbeats
Unlimited domain names
0 DNS monitors
0 server monitors
Unlimited projects
Unlimited custom domains
Unlimited data retention
Unlimited status pages statistics retention
Multiple notification handlers
API access
0 export features
No ads